Data Store Detail

Overview Tab

Services Tab





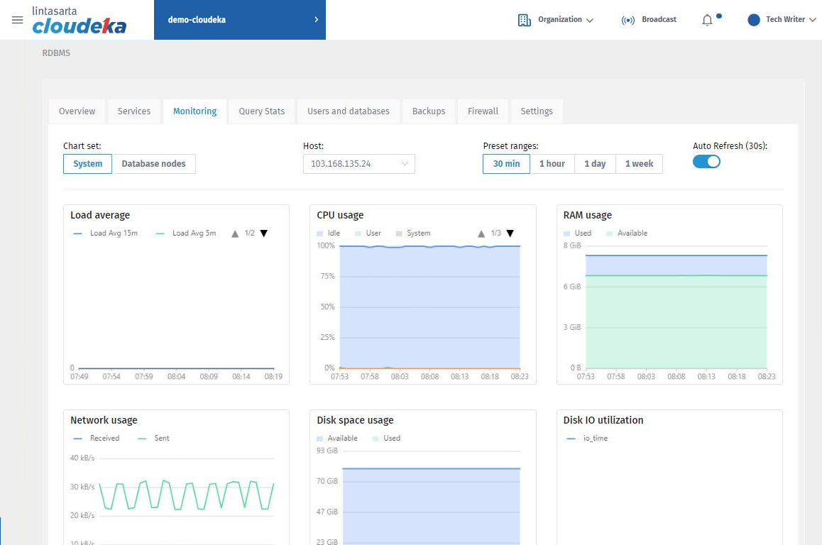
Monitoring Tab



Query Stats Tab

Users and Databases Tab



Column
Description


Column
Description



Column
Description

Backups Tab








Firewall Tab



Column
Description




Settings Tab





Last updated
